Mit "Vorgänger" meine ich den WH5360_C, weil der ähnlich auf das Thema Regen ausgerichtet ist.
neue Ecowitt Regenkonsole WN1700 und Regenmesser WN20 (WN1700 rain gauge mini)
- KerMitHertz
- Beiträge: 115
- Registriert: 29 Jun 2025, 15:08
- Wohnort: Ulrichstein
- Hat sich bedankt: 11 mal
- Danksagung erhalten: 5 mal
- Kontaktdaten:
Re: neue Ecowitt Regenkonsole WN1700 und Regenmesser WN20 (WN1700 rain gauge mini)
Viele Grüße aus Hessen
KermitHertz
Ecowitt:
GW3000, WN1980C, WH0291A.
WN32, WH40H, WH57,
2x WH51, 1x WH51L in 30 cm Tiefe.
3x WN30 (Boden- und Lufttemperatur)
WN34S,
WN31 überwacht Temperatur und Luftfeuchte im geparkten PKW.
WN35 (Experimentierphase)
WN1700 bestellt
Auf einen Kombisensor mit Windmessung verzichte ich vorerst, weil mir als altem Perfektionisten die Orte nicht gefallen, wo ich ihn installieren könnte, bzw. auf dem Dach wäre es sehr schlecht zugänglich.
meine Wetterstation bei ecowitt.net
awekas id: 44993
WETTERdirekt:
WETTERdirekt TFA Twister 300 ( 35.5047.IT )
KermitHertz
Ecowitt:
GW3000, WN1980C, WH0291A.
WN32, WH40H, WH57,
2x WH51, 1x WH51L in 30 cm Tiefe.
3x WN30 (Boden- und Lufttemperatur)
WN34S,
WN31 überwacht Temperatur und Luftfeuchte im geparkten PKW.
WN35 (Experimentierphase)
WN1700 bestellt
Auf einen Kombisensor mit Windmessung verzichte ich vorerst, weil mir als altem Perfektionisten die Orte nicht gefallen, wo ich ihn installieren könnte, bzw. auf dem Dach wäre es sehr schlecht zugänglich.
meine Wetterstation bei ecowitt.net
awekas id: 44993
WETTERdirekt:
WETTERdirekt TFA Twister 300 ( 35.5047.IT )
- Gyvate
- Beiträge: 4442
- Registriert: 10 Aug 2021, 23:41
- Wohnort: Saarbrücken
- Hat sich bedankt: 15 mal
- Danksagung erhalten: 642 mal
- Kontaktdaten:
Re: neue Ecowitt Regenkonsole WN1700 und Regenmesser WN20 (WN1700 rain gauge mini)
Die WH5360 gibt es immer noch, aber "Vorgänger" ist m.E. nicht passend - im Sinne von: wertet die WH5360 unverhältnismässig auf..
Die WH5360 ist eine Einzelsensorkonsole wohingegen die WN1700 (im Endausbau) eine thematische Fokus-Konsole ähnlich wie die WN182x Konsole ist.
Die WH5360 ist eine Einzelsensorkonsole wohingegen die WN1700 (im Endausbau) eine thematische Fokus-Konsole ähnlich wie die WN182x Konsole ist.
Ecowitt Konsolen und Sensoren
WS2320E, HP2553, HP3501, WN1910, WN1980, WN1820, WS3800, WS3910, WH2810,
GW1000, GW1100, GW1200, GW2000, GW3000, WH2650,WS6210,
WS68, WS69, WS80, WS85, WS90,
WN30, WH31[EP], WH32[EP], WN32P, WN34L, WN34S,WN34D, WN35, WH41, WH45, WH46D, WH51, WH55, WH57, LDS01
Meteobridge Pro, MB RPi (2), MB VM, Weewx v4, CumulusMX v3, CumulusMX v4
Barani MeteoShield Pro (G2 + G3), MetSpec Rad02, SIAP SMarTCELLino, Ambient SRS100LX
Personal Weather Tablet(PWT), FOSHKplugin, Dracal BAR20
Weather Landing page: http://meshka.eu
Ecowitt WiKi Englisch: http://meshka.eu/Ecowitt/dokuwiki
WS2320E, HP2553, HP3501, WN1910, WN1980, WN1820, WS3800, WS3910, WH2810,
GW1000, GW1100, GW1200, GW2000, GW3000, WH2650,WS6210,
WS68, WS69, WS80, WS85, WS90,
WN30, WH31[EP], WH32[EP], WN32P, WN34L, WN34S,WN34D, WN35, WH41, WH45, WH46D, WH51, WH55, WH57, LDS01
Meteobridge Pro, MB RPi (2), MB VM, Weewx v4, CumulusMX v3, CumulusMX v4
Barani MeteoShield Pro (G2 + G3), MetSpec Rad02, SIAP SMarTCELLino, Ambient SRS100LX
Personal Weather Tablet(PWT), FOSHKplugin, Dracal BAR20
Weather Landing page: http://meshka.eu
Ecowitt WiKi Englisch: http://meshka.eu/Ecowitt/dokuwiki
- Dirk27
- Beiträge: 260
- Registriert: 09 Okt 2024, 09:32
- Hat sich bedankt: 19 mal
- Danksagung erhalten: 15 mal
Re: neue Ecowitt Regenkonsole WN1700 und Regenmesser WN20 (WN1700 rain gauge mini)
Ist der Regenmesser identisch/ähnlich wie dieser:
https://www.amazon.de/MISOL-weather-Ers ... B00QDMBXUA
??
https://www.amazon.de/MISOL-weather-Ers ... B00QDMBXUA
??
Dirk
Ecowitt GW1000, GW1100, GW1200, 2x GW2000, GW3000, WH57, WH0298_C, 4x WN31, WN34D, WH0291_C, 2x WH51, WH0290_C, WH41, HP10, LDS01, AC1100, WFC01, WN1980_C, WN1821_C, WN1700_C, WN20, WN32P, WN32EP, WN32
Froggit HP1000SE PRO, T&HP [WN32P], DP1100, DP80, 2x WH2626, 2x DP40, DP30, DP250, DP10, DP70
DNT DNT000005 [WH32F?]
Beginners' WiKi: https://meshka.eu/Ecowitt/dokuwiki/doku ... =beginners
Ecowitt GW1000, GW1100, GW1200, 2x GW2000, GW3000, WH57, WH0298_C, 4x WN31, WN34D, WH0291_C, 2x WH51, WH0290_C, WH41, HP10, LDS01, AC1100, WFC01, WN1980_C, WN1821_C, WN1700_C, WN20, WN32P, WN32EP, WN32
Froggit HP1000SE PRO, T&HP [WN32P], DP1100, DP80, 2x WH2626, 2x DP40, DP30, DP250, DP10, DP70
DNT DNT000005 [WH32F?]
Beginners' WiKi: https://meshka.eu/Ecowitt/dokuwiki/doku ... =beginners
-
ProfMobilux
- Beiträge: 28
- Registriert: 29 Jul 2024, 21:07
- Hat sich bedankt: 3 mal
- Danksagung erhalten: 8 mal
Re: neue Ecowitt Regenkonsole WN1700 und Regenmesser WN20 (WN1700 rain gauge mini)
Steht in Beitrag #2 in diesem Thread - und im Wiki: https://meshka.eu/Ecowitt/dokuwiki/doku ... start#wn20
- Gyvate
- Beiträge: 4442
- Registriert: 10 Aug 2021, 23:41
- Wohnort: Saarbrücken
- Hat sich bedankt: 15 mal
- Danksagung erhalten: 642 mal
- Kontaktdaten:
Re: neue Ecowitt Regenkonsole WN1700 und Regenmesser WN20 (WN1700 rain gauge mini)
siehe vorstehenden Post - ausserdem wurde das Altmodell, das was Misol noch anbietet, per Kabel verbunden, der WN20 funkt.
Ecowitt Konsolen und Sensoren
WS2320E, HP2553, HP3501, WN1910, WN1980, WN1820, WS3800, WS3910, WH2810,
GW1000, GW1100, GW1200, GW2000, GW3000, WH2650,WS6210,
WS68, WS69, WS80, WS85, WS90,
WN30, WH31[EP], WH32[EP], WN32P, WN34L, WN34S,WN34D, WN35, WH41, WH45, WH46D, WH51, WH55, WH57, LDS01
Meteobridge Pro, MB RPi (2), MB VM, Weewx v4, CumulusMX v3, CumulusMX v4
Barani MeteoShield Pro (G2 + G3), MetSpec Rad02, SIAP SMarTCELLino, Ambient SRS100LX
Personal Weather Tablet(PWT), FOSHKplugin, Dracal BAR20
Weather Landing page: http://meshka.eu
Ecowitt WiKi Englisch: http://meshka.eu/Ecowitt/dokuwiki
WS2320E, HP2553, HP3501, WN1910, WN1980, WN1820, WS3800, WS3910, WH2810,
GW1000, GW1100, GW1200, GW2000, GW3000, WH2650,WS6210,
WS68, WS69, WS80, WS85, WS90,
WN30, WH31[EP], WH32[EP], WN32P, WN34L, WN34S,WN34D, WN35, WH41, WH45, WH46D, WH51, WH55, WH57, LDS01
Meteobridge Pro, MB RPi (2), MB VM, Weewx v4, CumulusMX v3, CumulusMX v4
Barani MeteoShield Pro (G2 + G3), MetSpec Rad02, SIAP SMarTCELLino, Ambient SRS100LX
Personal Weather Tablet(PWT), FOSHKplugin, Dracal BAR20
Weather Landing page: http://meshka.eu
Ecowitt WiKi Englisch: http://meshka.eu/Ecowitt/dokuwiki
- Gyvate
- Beiträge: 4442
- Registriert: 10 Aug 2021, 23:41
- Wohnort: Saarbrücken
- Hat sich bedankt: 15 mal
- Danksagung erhalten: 642 mal
- Kontaktdaten:
Re: neue Ecowitt Regenkonsole WN1700 und Regenmesser WN20 (WN1700 rain gauge mini)
ich habe mal nachgehörtKerMitHertz hat geschrieben: 06 Sep 2025, 15:16 Leider ist bei Ecowitt nichts auf der Homepage zu finden. Hat jemand irgendwo (Messegeflüster? Gyvate?) gehört, ab wann es die einzeln gibt?
[Edit]
Über die Google Suche habe ich sie jetzt sogar auf der Ecowitt-Seite einzeln gefunden, aber out of Stock und ohne Preis:
https://www.ecowitt.com/shop/goodsDetail/347#
letzte Info:
die WN1700 Stationen (WN1700 + WN20) aus dem Vorverkauf werden Ende September ausgeliefert.
Für die Einzelteile, WN1700 ( ~42 USD) und WN20 ( ~17 USD) wird es wohl Ende des Jahres werden.
Es sieht so aus, als ob die Fabrik mit der Herstellung anderer Geräte (z.B. dem WS90 powered by Shelly) ausgelastet ist.
Beide Geräte sind jetzt einzeln, immer noch im Vorverkauf, auf shop.ecowitt.com bestellbar (Landingpage).
Ecowitt Konsolen und Sensoren
WS2320E, HP2553, HP3501, WN1910, WN1980, WN1820, WS3800, WS3910, WH2810,
GW1000, GW1100, GW1200, GW2000, GW3000, WH2650,WS6210,
WS68, WS69, WS80, WS85, WS90,
WN30, WH31[EP], WH32[EP], WN32P, WN34L, WN34S,WN34D, WN35, WH41, WH45, WH46D, WH51, WH55, WH57, LDS01
Meteobridge Pro, MB RPi (2), MB VM, Weewx v4, CumulusMX v3, CumulusMX v4
Barani MeteoShield Pro (G2 + G3), MetSpec Rad02, SIAP SMarTCELLino, Ambient SRS100LX
Personal Weather Tablet(PWT), FOSHKplugin, Dracal BAR20
Weather Landing page: http://meshka.eu
Ecowitt WiKi Englisch: http://meshka.eu/Ecowitt/dokuwiki
WS2320E, HP2553, HP3501, WN1910, WN1980, WN1820, WS3800, WS3910, WH2810,
GW1000, GW1100, GW1200, GW2000, GW3000, WH2650,WS6210,
WS68, WS69, WS80, WS85, WS90,
WN30, WH31[EP], WH32[EP], WN32P, WN34L, WN34S,WN34D, WN35, WH41, WH45, WH46D, WH51, WH55, WH57, LDS01
Meteobridge Pro, MB RPi (2), MB VM, Weewx v4, CumulusMX v3, CumulusMX v4
Barani MeteoShield Pro (G2 + G3), MetSpec Rad02, SIAP SMarTCELLino, Ambient SRS100LX
Personal Weather Tablet(PWT), FOSHKplugin, Dracal BAR20
Weather Landing page: http://meshka.eu
Ecowitt WiKi Englisch: http://meshka.eu/Ecowitt/dokuwiki
- KerMitHertz
- Beiträge: 115
- Registriert: 29 Jun 2025, 15:08
- Wohnort: Ulrichstein
- Hat sich bedankt: 11 mal
- Danksagung erhalten: 5 mal
- Kontaktdaten:
Re: neue Ecowitt Regenkonsole WN1700 und Regenmesser WN20 (WN1700 rain gauge mini)
Ich hab die Konsole einzeln jetzt mal bestellt.Gyvate hat geschrieben: 16 Sep 2025, 19:13 ich habe mal nachgehört
letzte Info:
die WN1700 Stationen (WN1700 + WN20) aus dem Vorverkauf werden Ende September ausgeliefert.
Für die Einzelteile, WN1700 ( ~42 USD) und WN20 ( ~17 USD) wird es wohl Ende des Jahres werden.
Es sieht so aus, als ob die Fabrik mit der Herstellung anderer Geräte (z.B. dem WS90 powered by Shelly) ausgelastet ist.
Beide Geräte sind jetzt einzeln, immer noch im Vorverkauf, auf shop.ecowitt.com bestellbar (Landingpage).
Gut das du das mit den 2-3 Monaten erwähnt hast, hätte ich vielleicht überlesen, wäre halt besser wenn das da steht wo Preis und Versandkosten angegeben werden und nicht mitten im Text. In der Bestellbestätigungsmail steht auch nichts, im Gegenteil, da steht "Versandart 1. Standard(10-25 days)". Vermutlich ein Standardtext, der immer dort steht.
Vor Weihnachten kommts ja hoffentlich dann noch an.
Viele Grüße aus Hessen
KermitHertz
Ecowitt:
GW3000, WN1980C, WH0291A.
WN32, WH40H, WH57,
2x WH51, 1x WH51L in 30 cm Tiefe.
3x WN30 (Boden- und Lufttemperatur)
WN34S,
WN31 überwacht Temperatur und Luftfeuchte im geparkten PKW.
WN35 (Experimentierphase)
WN1700 bestellt
Auf einen Kombisensor mit Windmessung verzichte ich vorerst, weil mir als altem Perfektionisten die Orte nicht gefallen, wo ich ihn installieren könnte, bzw. auf dem Dach wäre es sehr schlecht zugänglich.
meine Wetterstation bei ecowitt.net
awekas id: 44993
WETTERdirekt:
WETTERdirekt TFA Twister 300 ( 35.5047.IT )
KermitHertz
Ecowitt:
GW3000, WN1980C, WH0291A.
WN32, WH40H, WH57,
2x WH51, 1x WH51L in 30 cm Tiefe.
3x WN30 (Boden- und Lufttemperatur)
WN34S,
WN31 überwacht Temperatur und Luftfeuchte im geparkten PKW.
WN35 (Experimentierphase)
WN1700 bestellt
Auf einen Kombisensor mit Windmessung verzichte ich vorerst, weil mir als altem Perfektionisten die Orte nicht gefallen, wo ich ihn installieren könnte, bzw. auf dem Dach wäre es sehr schlecht zugänglich.
meine Wetterstation bei ecowitt.net
awekas id: 44993
WETTERdirekt:
WETTERdirekt TFA Twister 300 ( 35.5047.IT )
- KerMitHertz
- Beiträge: 115
- Registriert: 29 Jun 2025, 15:08
- Wohnort: Ulrichstein
- Hat sich bedankt: 11 mal
- Danksagung erhalten: 5 mal
- Kontaktdaten:
Re: neue Ecowitt Regenkonsole WN1700 und Regenmesser WN20 (WN1700 rain gauge mini)
Meine WN1700 solo wurde heute versendet.Gyvate hat geschrieben: 16 Sep 2025, 19:13 ich habe mal nachgehört
letzte Info:
die WN1700 Stationen (WN1700 + WN20) aus dem Vorverkauf werden Ende September ausgeliefert.
Für die Einzelteile, WN1700 ( ~42 USD) und WN20 ( ~17 USD) wird es wohl Ende des Jahres werden.
Es sieht so aus, als ob die Fabrik mit der Herstellung anderer Geräte (z.B. dem WS90 powered by Shelly) ausgelastet ist.
Beide Geräte sind jetzt einzeln, immer noch im Vorverkauf, auf shop.ecowitt.com bestellbar (Landingpage).
Viele Grüße aus Hessen
KermitHertz
Ecowitt:
GW3000, WN1980C, WH0291A.
WN32, WH40H, WH57,
2x WH51, 1x WH51L in 30 cm Tiefe.
3x WN30 (Boden- und Lufttemperatur)
WN34S,
WN31 überwacht Temperatur und Luftfeuchte im geparkten PKW.
WN35 (Experimentierphase)
WN1700 bestellt
Auf einen Kombisensor mit Windmessung verzichte ich vorerst, weil mir als altem Perfektionisten die Orte nicht gefallen, wo ich ihn installieren könnte, bzw. auf dem Dach wäre es sehr schlecht zugänglich.
meine Wetterstation bei ecowitt.net
awekas id: 44993
WETTERdirekt:
WETTERdirekt TFA Twister 300 ( 35.5047.IT )
KermitHertz
Ecowitt:
GW3000, WN1980C, WH0291A.
WN32, WH40H, WH57,
2x WH51, 1x WH51L in 30 cm Tiefe.
3x WN30 (Boden- und Lufttemperatur)
WN34S,
WN31 überwacht Temperatur und Luftfeuchte im geparkten PKW.
WN35 (Experimentierphase)
WN1700 bestellt
Auf einen Kombisensor mit Windmessung verzichte ich vorerst, weil mir als altem Perfektionisten die Orte nicht gefallen, wo ich ihn installieren könnte, bzw. auf dem Dach wäre es sehr schlecht zugänglich.
meine Wetterstation bei ecowitt.net
awekas id: 44993
WETTERdirekt:
WETTERdirekt TFA Twister 300 ( 35.5047.IT )
- Dirk27
- Beiträge: 260
- Registriert: 09 Okt 2024, 09:32
- Hat sich bedankt: 19 mal
- Danksagung erhalten: 15 mal
Re: neue Ecowitt Regenkonsole WN1700 und Regenmesser WN20 (WN1700 rain gauge mini)
Dann bin ich aber schon gespannt auf einen ersten Erfahrungsbericht!
Dirk
Ecowitt GW1000, GW1100, GW1200, 2x GW2000, GW3000, WH57, WH0298_C, 4x WN31, WN34D, WH0291_C, 2x WH51, WH0290_C, WH41, HP10, LDS01, AC1100, WFC01, WN1980_C, WN1821_C, WN1700_C, WN20, WN32P, WN32EP, WN32
Froggit HP1000SE PRO, T&HP [WN32P], DP1100, DP80, 2x WH2626, 2x DP40, DP30, DP250, DP10, DP70
DNT DNT000005 [WH32F?]
Beginners' WiKi: https://meshka.eu/Ecowitt/dokuwiki/doku ... =beginners
Ecowitt GW1000, GW1100, GW1200, 2x GW2000, GW3000, WH57, WH0298_C, 4x WN31, WN34D, WH0291_C, 2x WH51, WH0290_C, WH41, HP10, LDS01, AC1100, WFC01, WN1980_C, WN1821_C, WN1700_C, WN20, WN32P, WN32EP, WN32
Froggit HP1000SE PRO, T&HP [WN32P], DP1100, DP80, 2x WH2626, 2x DP40, DP30, DP250, DP10, DP70
DNT DNT000005 [WH32F?]
Beginners' WiKi: https://meshka.eu/Ecowitt/dokuwiki/doku ... =beginners
- olicat
- Beiträge: 2560
- Registriert: 07 Dez 2020, 20:33
- Wohnort: Hohen Neuendorf
- Hat sich bedankt: 46 mal
- Danksagung erhalten: 521 mal
- Kontaktdaten:
Re: neue Ecowitt Regenkonsole WN1700 und Regenmesser WN20 (WN1700 rain gauge mini)
Hi!
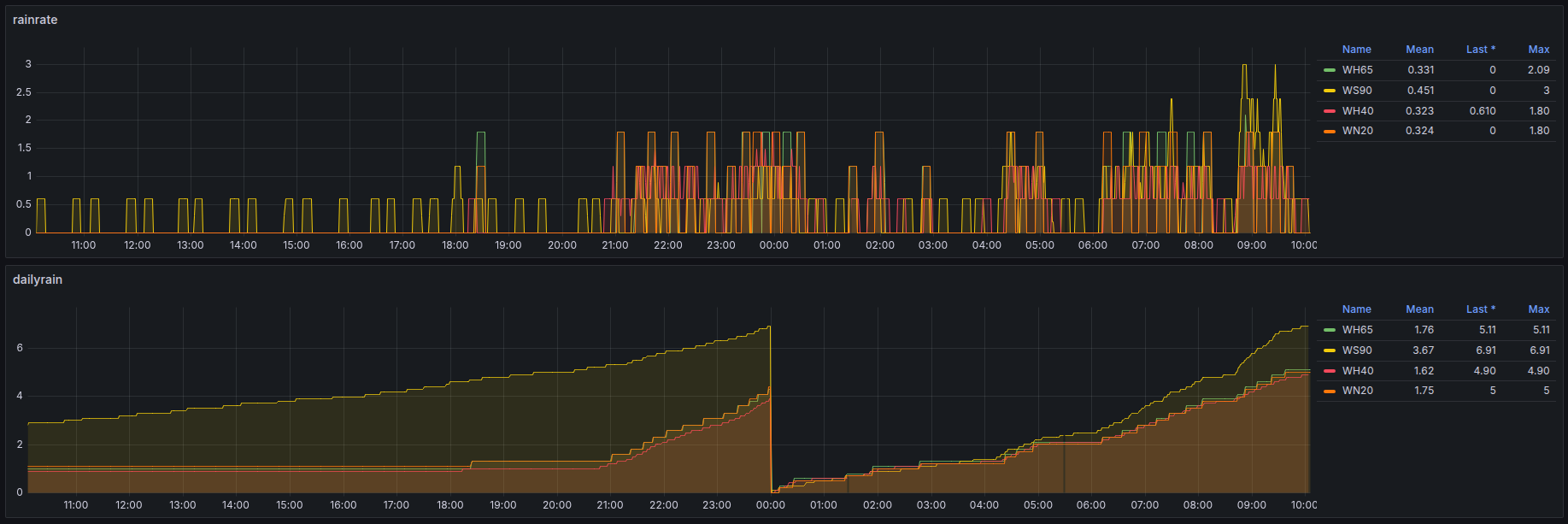
Meine ist hier seit dem 22.10.25 zusammen mit dem WN20 im Einsatz.
Die WN1700 verhaelt sich wie erwartet (ueberraschend ist vielleicht die blaue Gehaeusefarbe) ; der WN20 ist besser als gedacht:
Wer also ein Display explizit fuer Niederschlag benoetigt, ist mit der WN1700C gut bedient.
Andere Konsolen zeigen eben etwas mehr auf dem Bildschirm an.
Oliver
Was wuerdest Du denn gern wissen?Dann bin ich aber schon gespannt auf einen ersten Erfahrungsbericht!
Meine ist hier seit dem 22.10.25 zusammen mit dem WN20 im Einsatz.
Die WN1700 verhaelt sich wie erwartet (ueberraschend ist vielleicht die blaue Gehaeusefarbe) ; der WN20 ist besser als gedacht:
Wer also ein Display explizit fuer Niederschlag benoetigt, ist mit der WN1700C gut bedient.
Andere Konsolen zeigen eben etwas mehr auf dem Bildschirm an.
Oliver