Seite 1 von 5
Vulkanausbruch in Tonga, die Druckwelle wanderte einmal um die Welt
Verfasst: 16 Jan 2022, 00:20
von Wetterfrosch
Schaut mal eure Luftdruckgrafik vom 15.01.2022 im Bereich 20 Uhr MEZ (19 Uhr UTC) an, seht ihr bei euch da auch den Peak den der Vulkanausbruch (5 Uhr UTC) im 17 000 km von uns entfernten Tonga ausgelöst hat?
Die Druckwelle lief mit einer Geschwindigkeit von 1100 km/h einmal um den Globus und erreichte uns rund 15h nach dem Vulkanausbruch.
Im Anhang meine Luftdruckgrafik, dort ist der Peak sehr deutlich zu sehen, echt krass.
Postet doch mal eure Luftdruckkurven von dem betreffenden Zeitpunkt.
Hier noch ein Bericht zu diesem Phänomen:
Re: Vulkanausbruch in Tonga, die Druckwelle wandert einmal um die Welt
Verfasst: 16 Jan 2022, 00:47
von Oldman
In der Tat ,
habe ich bis jetzt gar nicht bemerkt und man kann auch ein leichtes "Echo" sehen.
Danke für den Tipp.
Re: Vulkanausbruch in Tonga, die Druckwelle wandert einmal um die Welt
Verfasst: 16 Jan 2022, 01:00
von Cybergrobi
Moin,
WOW tatsächlich das stimmt!!!

- Luftdruck.PNG (47.65 KiB) 2868 mal betrachtet
Re: Vulkanausbruch in Tonga, die Druckwelle wanderte einmal um die Welt
Verfasst: 16 Jan 2022, 03:12
von Buxi
Ein ähnlicher Ausschlag ist bei mir auch zu sehen. Die Spitze tritt aber um 21 Uhr auf und hat einen Hub von nur ca. 1 hPa. Das könnte praktisch auch eine natürliche Erscheinung sein.
Re: Vulkanausbruch in Tonga, die Druckwelle wanderte einmal um die Welt
Verfasst: 16 Jan 2022, 07:25
von Jürgen B
Hallo zusammen,
diesen Ausschlag gab's bei mir auch
siehe Grafik.

- 15.01.2022.PNG (90.66 KiB) 2848 mal betrachtet
Re: Vulkanausbruch in Tonga, die Druckwelle wanderte einmal um die Welt
Verfasst: 16 Jan 2022, 07:59
von TONI_B
Meine Wetterstation hat die Druckwelle auch sehr gut aufgelöst angezeigt:

- Druckwelle_Tonga_20220115.jpg (201.93 KiB) 2844 mal betrachtet
Re: Vulkanausbruch in Tonga, die Druckwelle wanderte einmal um die Welt
Verfasst: 16 Jan 2022, 08:56
von olicat
Moin!
Sehr interessant. Vielen Dank.
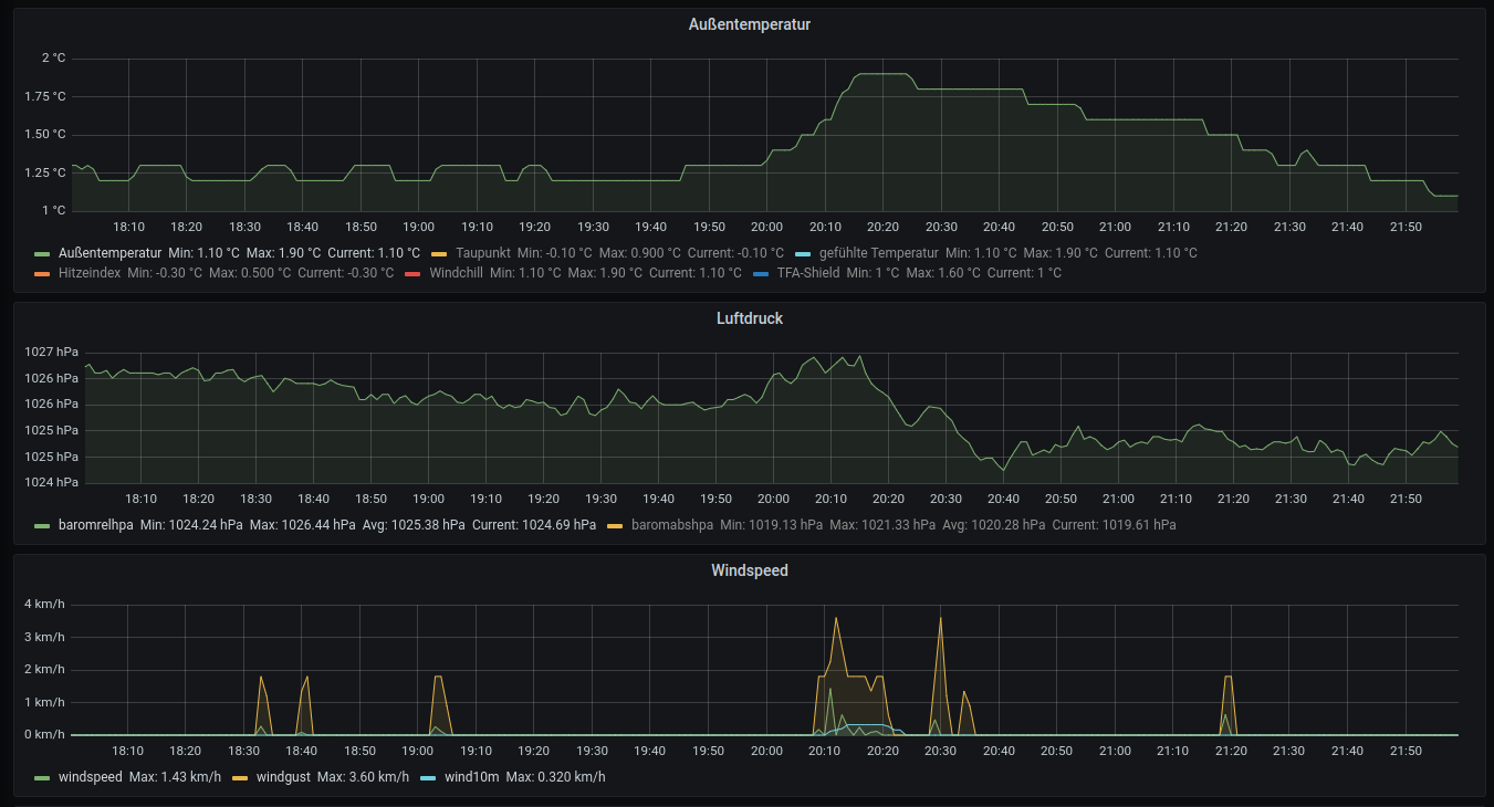
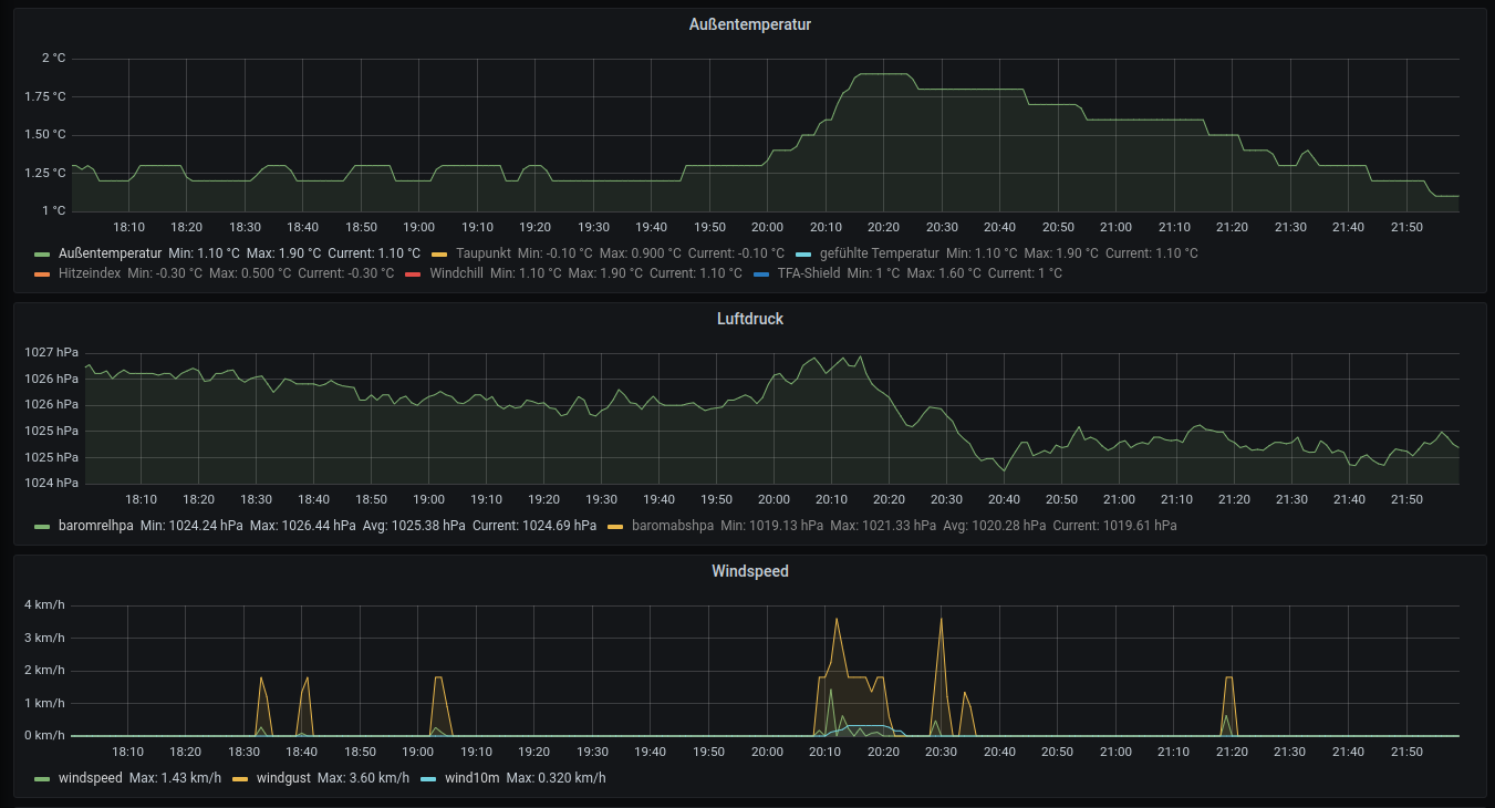
Hier koennte man auch einen Temperaturanstieg und Wind erkennen.
Eine Aenderung der Feinstaubbelastung war uebrigens nicht erkennbar. Vermutlich dauert das laenger ...
Oliver

- tonga1.png (94.51 KiB) 2830 mal betrachtet
Re: Vulkanausbruch in Tonga, die Druckwelle wanderte einmal um die Welt
Verfasst: 16 Jan 2022, 09:03
von TONI_B
Wind und Temperatur haben sich bei mir nicht geändert. Da tippe ich eher auf "normales" Wetter...
Re: Vulkanausbruch in Tonga, die Druckwelle wanderte einmal um die Welt
Verfasst: 16 Jan 2022, 09:27
von TONI_B
Heute zwischen 2Uhr und 3Uhr früh gabs nochmal so eine Störung! Rechnerisch ginge es sich aus, dass dieses Signal von einer Wellenfront stammt, die aus "der anderen Richtung" gekommen ist.

- Druckwelle_Tonga_20220116.jpg (115.97 KiB) 2820 mal betrachtet
Re: Vulkanausbruch in Tonga, die Druckwelle wanderte einmal um die Welt
Verfasst: 16 Jan 2022, 09:29
von ms28
Hallo
Auch bei mir ein kleiner Ausschlag
Geändert,
Grafik neu erstellt, ohne Glättung.
mfg
Michael