Seite 8 von 8
Re: Beratung für Wetterstation mit Datenaufzeichnung erwünscht
Verfasst: 26 Feb 2022, 14:09
von Gyvate
Alois1965 hat geschrieben: 26 Feb 2022, 11:05
.....
Jetzt noch eine Frage zur Konsole: Da ich ja auch einen Reset (durch kurzes Ausstecken) der Konsole gemacht habe, hab ich gesehen, dass plötzlich die zusätzlichen Innensensoren nicht mehr angezeigt wurden.
Ich musste sie neu registrieren. Ist das immer so, wenn der Strom mal weg war?
Alois
Es kommt vor - u.U. musst Du auch nur lange genug warten, bis die Konsole mit den Sensoren wieder Kontakt aufgenommen hat. Sie kennt sie i.d.R. noch, aber der Stromausfall hat natürlich die letzten Werte gelöscht. Ausserdem senden z.B. die WH31 Sensoren alle 60 Sekunden, die Aussensensorgruppe (WH65) alle 16 Sekunden, die Ultrasonic-EInheit alle 4,75 Sekunden.
Es dauert also, bis sie sich alle gemeldet haben. Diejenigen, die üblicherweise am längsten brauchen, sind die WH51 (Bodenfeuchte, da ihr Intervall 70 Sekunden beträgt). Eine WH41 kann 10 Minuten brauchen. Da geht es schneller, wenn man kurz die Batterien(Akkus) herausnimmt und sie wieder einsetzt. Dann funkt der Sensor erst mal drauf los.
Eine kleine USV verhindert die Notwendigkeit des Neuprogrammierens.

- beim Reset natürlich nicht.
Re: Beratung für Wetterstation mit Datenaufzeichnung erwünscht
Verfasst: 26 Feb 2022, 18:21
von Alois1965
Bei meiner Konsole haben sich die beiden Innensensoren nicht wieder selbst angemeldet.
Ich hab das erst 10 Std. nach der Unterbrechung der Stromversorgung bemerkt und musste dann beide extra wieder registrieren.
Alois
Re: Beratung für Wetterstation mit Datenaufzeichnung erwünscht
Verfasst: 26 Feb 2022, 20:14
von Gyvate
Alois1965 hat geschrieben: 26 Feb 2022, 18:21
Bei meiner Konsole haben sich
die beiden Innensensoren nicht wieder selbst angemeldet.
Ich hab das erst 10 Std. nach der Unterbrechung der Stromversorgung bemerkt und musste dann beide extra wieder registrieren.
Alois
welche beiden ? Der WH32B (T/H/P) und ... ? Hast Du einen WH45 oder WH41/43 ?
Insbesondere der WH41/43 lässt sich gerne nochmal bitten ...
Und ja - manchmal muss man neu registrieren. Daher empfiehlt es sich auch, eine Kopie der Sensor-IDs zu haben, damit bei den Mehrfachsensoren (WH41/43, WH51, WH55 ....) die ursprüngliche Reihenfolge stimmt. Bei der WH31 Familie ist die Reihenfolge ja durch die Kanalnummern festgelegt.
Re: Beratung für Wetterstation mit Datenaufzeichnung erwünscht
Verfasst: 27 Feb 2022, 21:41
von Alois1965
Die beiden Sensoren, die ich neu registrieren musste, sind der WN30/DP30 und der DNT000005 (WH31).
Da ich nun weiß, dass die Sensoren nach einem Stromausfall an der Konsole nicht automatisch wieder registriert sind, werde ich das in Zukunft immer gleich kontrollieren.
Zu meinem Problem mit den fehlenden Werten des Windmessers:
Ich denk, ich hab das Problem gefunden:
Es scheint wohl der eigentliche Sensor, der die Rotation des Schaufelrades erfasst, defekt zu sein.
Und zwar ist da ja auf einer Platine lediglich ein simpler Reed-Kontakt (auch Reedschalter oder Reed-Sensor genannt) verbaut, der auf den auf der sich drehenden Welle montierten Magneten reagiert.
Ich hab das alles zerlegt und mit dem Mulitmeter gemessen.
Der Reedschalter schaltet nicht vollständig durch (d.h. ist zu hochohmig).
Ich werde einfach mal diesen Reedkontakt tauschen und dann nochmals messen.
Es könnte auch an einem schwachen Magneten liegen, aber das wird sich herausstellen und notfalls tausche ich halt auch den aus.
Alois
Re: Beratung für Wetterstation mit Datenaufzeichnung erwünscht
Verfasst: 13 Mär 2022, 10:31
von Alois1965
Ich melde mich zurück mit einem update zur Konsole WS6006.
Wie berichtet hab ich mir einen dazupassenden AUßensensor mit 433 MHz Funkfrequenz dazubesorgt (Set WS2320CE).
Das Teil ist nun vor ein paar Tagen aus China angekommen, musste zusätzlich noch 16 EUro Zoll zahlen, aber ok.
Der Außensensor funktioniert und arbeitet wie gewünscht mit der WS6006 zusammen.
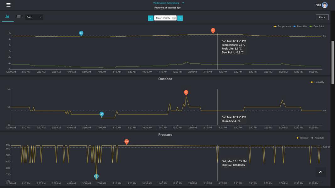
Doch es gibt noch ein Problem mit der Konsole an sich, nämlich dass die Werte der Luftdruckmessung nicht passen. Es gibt immer wieder Ausreißer nach unten (siehe Bild).

- K800_WS6006 sreenshot.JPG (47.22 KiB) 2066 mal betrachtet
Da ist wohl die Konsole an sich bzw. der verbaute Drucksensor nicht in Ordnung. Hat jemand eine Erklärung?
Alois
Re: Beratung für Wetterstation mit Datenaufzeichnung erwünscht
Verfasst: 13 Mär 2022, 13:50
von Gyvate
wenn man mal davon absieht, dass der relative Luftdruck nicht kalibriert zu sein scheint (die rel. Druckanzeige ist wohl gleich der abs. Druckanzeige und die gelbe Linie überlagert die weisse) - die Differenz zum Luftdruck auf Meereshöhe sollte bei Gleisdorf (365 m) bei ca. 43 hPa liegen - also müsste der rel. Luftdruck bei ca. 1023 hPa liegen.
Aber die Schwankungen sind schon komisch. Sollte die Stromquelle/Akku durch das Solarpanel nicht genügend geladen werden ? Oder hängt die Konsole an dauerhafter USB Stromversorgung ?
Wie ist denn das Sendeintervall zu ecowitt.net ? Das (ver-)braucht ggf. zur Jahreszeit zu viel ?
Natürlich könnte auch der Druckmesser defekt sein ...
ich hatte mal einen GW1000, wo relativer und absoluter Druck immer konstant die selben waren und sich nicht ändern liessen. Hat mir Ecowitt dann ersetzt.
Re: Beratung für Wetterstation mit Datenaufzeichnung erwünscht
Verfasst: 13 Mär 2022, 21:44
von Alois1965
Ich habe das Set nur mal testweise in der Wohnung aufgebaut um die Funktionen zu testen.
Dabei hab ich von der Stromversorgung her mehrere Varianten probiert. Ganz gleich ob die Stromversorgung über die USB-Buchse oder direkt aus dem Akku in der Konsole gespeist wird, und ganz gleich wie voll oder leer der Akku ist, es ändert nichts daran, dass in ungleich langen Intervallen die Druckwerte kurfristig abfallen und sofort wieder ansteigen.
Aufgefallen ist mir im Vergleich zu meiner 2. Station, dass sich innerhalb der letzten Tage die Luftdruckwerte bei der WS6006 nur um max. 6 hPa bewegt haben (abgesehen von den Ausreißern nach unten), während es tatsächlich in etwa 16 hPa waren.
Ich hab auch schon 2 Resets probiert und den Akku entfernt und erneut eingesetzt, es hat alles nichts gebracht.
Ich muss davon aus gehen, dass die Konsole defekt ist.
Ich hab Ecowitt schon angeschrieben. Mal schauen, welchen Lösungsvorschlag die anbieten.
Das Blöde ist halt, dass ein Austausch quasi ewig dauert für Hin und Zurück in die USA.
Alois
Re: Beratung für Wetterstation mit Datenaufzeichnung erwünscht
Verfasst: 13 Mär 2022, 21:54
von LE-Wetter
Viel gibt es da eigentlich nicht zu überlegen, das Teil ist defekt und gehört umgetauscht.