Seite 3 von 7
Re: Einstellung Bodenfeuchtesensor Ecowitt WH51 / Froggit DP100
Verfasst: 27 Jul 2024, 19:36
von RunMike
Die einfache Holzhammer-Methode funktioniert bei mir prima:
Sensor trocken in Luft: AD-Wert ablesen und bei 0% eintragen.
Sensor in ein Glas Wasser: AD-Wert ablesen und bei 100% eintragen.
Sensor nochmals abtrocknen und beide Zustände zur Kontrolle nochmal.
Klappt bei mir in Jeder Art von Pflanzerde, Rasen, Muttererde. Nur nicht bei Lehmboden.
Wenn es geregnet hat zeigt der Rasen bei mir kurzzeitig 95% an. Normal sind etwa 65%. Nach langer Trockenzeit 30%.
Das, was du beschreibst, passiert mir nur bei Pflanzen, deren Wurzelpaket so dicht ist, dass kaum Erde mehr vorhanden ist (= Umtopfen überfällig).
Gruß
Mike
Re: Einstellung Bodenfeuchtesensor Ecowitt WH51 / Froggit DP100
Verfasst: 28 Jul 2024, 09:17
von UrsulaB
Jetzt habe ich es (glaube ich) verstanden, Ich hatte die Anzeige "AD now" bisher nicht gesehen....
Vergangene Nacht hat es 7Liter geregnet, jetzt ist alles nass, sodass ich jetzt 100% eingestellt habe, ich hoffe dass ist richtig?!

- Screenshot_20240728_091336_WSView Plus.jpg (290.75 KiB) 3645 mal betrachtet
Re: Einstellung Bodenfeuchtesensor Ecowitt WH51 / Froggit DP100
Verfasst: 28 Jul 2024, 09:36
von RunMike
Aus meiner Sicht ist das ständige Nachziehen der Korrekturwerte suboptimal. Für bestimmte Einsatzzwecke oder die Experten mag das die Variante der Wahl sein.
Ich sehe das anders:
Ich "messe" den 0-Wert bei garantierter Trockenheit.
Dann messe ich den 100%-Wert bei garantierter, vollständiger Wasser-Immersion. Dies mag zwar ein Zustand sein, der im normalen Alltagsbetrieb nicht vorkommt, aber ich möchte die gesamte Bandbreite des Messbereichs zur Verfügung haben.
In dem von dir gewählten Beispiel zeigen meine Sensoren vielleicht 70% an. Wenn es drei Tage lang regnet, der Boden den Niederschlag nicht mehr aufnehmen kann und übersättigt ist, zeigen meine Sensoren 95% an; deine tagelang nur 100%, weil mehr geht nicht aufgrund der "Kalibrierung".
Gibt es eine Trockenphase, zeigen deine Sensoren schon lange 0% an, während meine noch bei ca 30% liegen.
Die Korrekturwerte meiner Sensoren:
0% = AD 40 - 50
100% = AD 440 - 450.
Die Unterscheidung, wann gegossen oder entwässert werden muss, definiere ich in der Auswertung.
Das kann zum Beispiel das Einfärben der %-Bereiche des jeweiligen "Instruments" sein. Der "Grüne Bereich" liegt bei der Orchidee anders, als beim Rasen.
Aber das ist nur meine Betrachtungsweise aus der Froschperspektive. Die Experten sehen das bestimmt anders ...
Gruß
Mike
Re: Einstellung Bodenfeuchtesensor Ecowitt WH51 / Froggit DP100
Verfasst: 28 Jul 2024, 10:29
von UrsulaB
Hallo Mike
Ich habe es jetzt mal so gemacht, wie du das geschrieben hast, dass Ergebnis ist wie folgt:
Re: Einstellung Bodenfeuchtesensor Ecowitt WH51 / Froggit DP100
Verfasst: 28 Jul 2024, 10:31
von UrsulaB
Ich finde halt die Anzeige um die 40% zu wenig, für die tatsächliche Feuchtigkeit!?
Re: Einstellung Bodenfeuchtesensor Ecowitt WH51 / Froggit DP100
Verfasst: 28 Jul 2024, 12:12
von RunMike
Ich verstehe, was dich stört.
Ich frage mich in Anbetracht der Bilder auch, wem darf man denn nun Glauben schenken?
Glaubst du, dass die grünen Schätzeisen als Referenz taugen?
Ich würde dich bitten, folgenden physikalischen Messfehler auszuschließen:
Wenn der WH51 aus der Erde entfernt und wieder an der selben Position eingesteckt wird, fühlt sich das "lose" an. Das äußert sich auch in einem niedrigeren Messwert, da die Sensorflächen nicht mehr so eng vom Substrat umschlossen sind.
Also bitte alle drei WH51 sicherheitshalber ein paar Zentimeter daneben nochmal neu einstecken.
Ich kann nur soviel sagen, dass meine WH51 im Vergleich zu den Xiaomi Mi Flora Sensoren im Bereich von plus / minus 5% Differenz liegen. Daher glaube ich den WH51 grundsätzlich schon ...
Gruß
Mike
Re: Einstellung Bodenfeuchtesensor Ecowitt WH51 / Froggit DP100
Verfasst: 28 Jul 2024, 12:24
von UrsulaB
Okay..... Ich habe den einen Sensor mal 10cm daneben gesteckt, jetzt zeigt er statt44% nur noch 38% an, also noch trockener! Ich möchte die nur nicht so oft neu einstecken, ich habe gelesen, dass die dadurch schneller kaputt gehen!
Die manuellen Feuchtesensoren haben mir bisher gute Dienste geleistet und das kommt auch ziemlich gut hin, was der anzeigt.
Selbst wenn er ein bisschen daneben liegt, man merkt es ja auch beim einstecken, wenn es ziemlich leicht geht, weiß man ja schon, dass es feucht ist! In den trockenen Boden bekommt man die Sensoren schwerer reingesteckt!
Re: Einstellung Bodenfeuchtesensor Ecowitt WH51 / Froggit DP100
Verfasst: 28 Jul 2024, 12:29
von RunMike
Misst der manuelle Sensor nur an der Spitze oder über die gesamte Länge des Metallrohrs?
Gruß
Mike
Re: Einstellung Bodenfeuchtesensor Ecowitt WH51 / Froggit DP100
Verfasst: 28 Jul 2024, 12:34
von RunMike
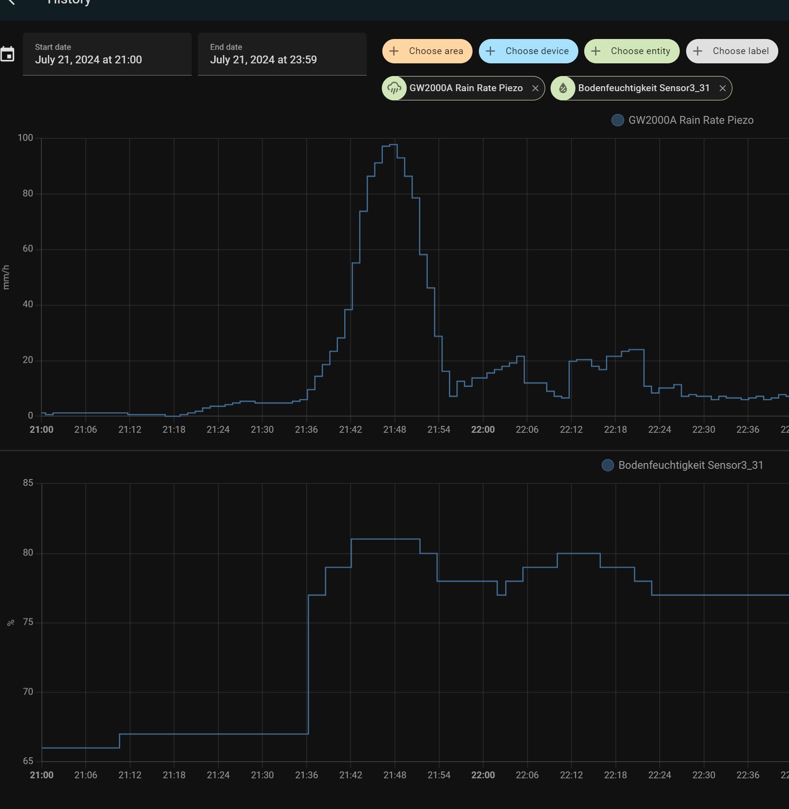
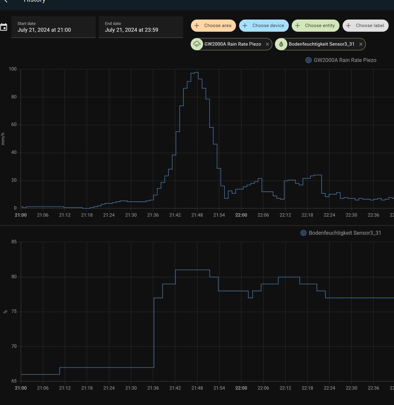
Der Sensor steckt zum Beispiel in einer Palme, die ich mit selbst erzeugtem Kompost eingepflanzt habe. Das Substrat ist also sehr luftig und durchlässig. Bei Starkregen ergab sich folgendes Bild:

- History_RR_vs_Moist_Palm_2.jpg (187.12 KiB) 3625 mal betrachtet
Für mich absolut kein Anlass, an den Messwerten zu zweifeln ...
Gruß
Mike
Re: Einstellung Bodenfeuchtesensor Ecowitt WH51 / Froggit DP100
Verfasst: 28 Jul 2024, 17:01
von UrsulaB
RunMike hat geschrieben: 28 Jul 2024, 12:29
Misst der manuelle Sensor nur an der Spitze oder über die gesamte Länge des Metallrohrs?
Gruß
Mike
Ich denke an der Spitze, je weiter ich die Sonde einstecken, desto trockener zeigt sie an....