Seite 2 von 4
Re: Strahlenschutz-Vergleich
Verfasst: 11 Apr 2021, 20:30
von Meincker
Hallo,
nein, ich recherchiere diesbezüglich auch schon länger, konnte aber auch keine günstigere Bezugsquelle finden.
@Kaltfront: Hast Du noch ein paar Vergleichswerte VP2 aktiv vs. Barani zu bieten? Danke!
Gruß Matthias
Private Wetterstation Dresden
Re: Strahlenschutz-Vergleich
Verfasst: 12 Apr 2021, 18:30
von wetterfelix
Ich habe selbst gebaut, die Werte passen ganz gut.
Bei Gelegenheit kann ich mal ein Foto hochladen.
Das ganze besteht in der Basis aus 3 Gewindestangen, ein haufen Muttern und 15 weiße Blumentopfuntersetzer (Durchmesser 17cm). Zusätzlich habe ich ein 50x50 12V 0,3W PC-Lüfter verbaut, welcher über ein 5W Solarfeld versorgt wird (12V Step-Down Modul als Spannungsregler verbaut). Der Lüfter läuft nur bei Sonneneinstrahlung.
Re: Strahlenschutz-Vergleich
Verfasst: 13 Apr 2021, 21:50
von WetterEi
wetterfelix hat geschrieben: 12 Apr 2021, 18:30
Zusätzlich habe ich ein 50x50 12V 0,3W PC-Lüfter verbaut
Das interessante an Barani ist, daß man bei diesem keinen Strom und keinen Lüfter benötigt, um die selben Werte wie bei einem aktiven MeteoSchutzShild zu bekommen.
Das macht diese Vergleiche so interessant.
Re: Strahlenschutz-Vergleich
Verfasst: 16 Apr 2021, 06:50
von Rainer
wetterfelix hat geschrieben: 12 Apr 2021, 18:30
Ich habe selbst gebaut, die Werte passen ganz gut.
Bei Gelegenheit kann ich mal ein Foto hochladen.
Das ganze besteht in der Basis aus 3 Gewindestangen, ein haufen Muttern und 15 weiße Blumentopfuntersetzer (Durchmesser 17cm). Zusätzlich habe ich ein 50x50 12V 0,3W PC-Lüfter verbaut, welcher über ein 5W Solarfeld versorgt wird (12V Step-Down Modul als Spannungsregler verbaut). Der Lüfter läuft nur bei Sonneneinstrahlung.
Das würde mich auch sehr interessieren, wie du das gebaut hast. Das hat mich bei meiner Suche nämlich gewundert, warum in der Richtung nicht was gebaut wird. Mit Solarangetriebenen Lüfter läuft das doch als eigenständiges System.
In meinem Garten gibt es nach Umbau keine Stelle mehr, die den ganzen Tag Schattig ist

Re: Strahlenschutz-Vergleich
Verfasst: 09 Mai 2021, 09:54
von stephan94
Hallo,
Ich habe gerade einen Vergleich zwischen zwei Strahlenschutz gemacht.
den von TFA und den selbstgebaut mit Topfuntersetzer.
Ergebnis ist deutlich
TFA 22,1 Grad
Untersetzer 18,3 Grad

Re: Strahlenschutz-Vergleich
Verfasst: 09 Mai 2021, 16:17
von olicat
Hi!
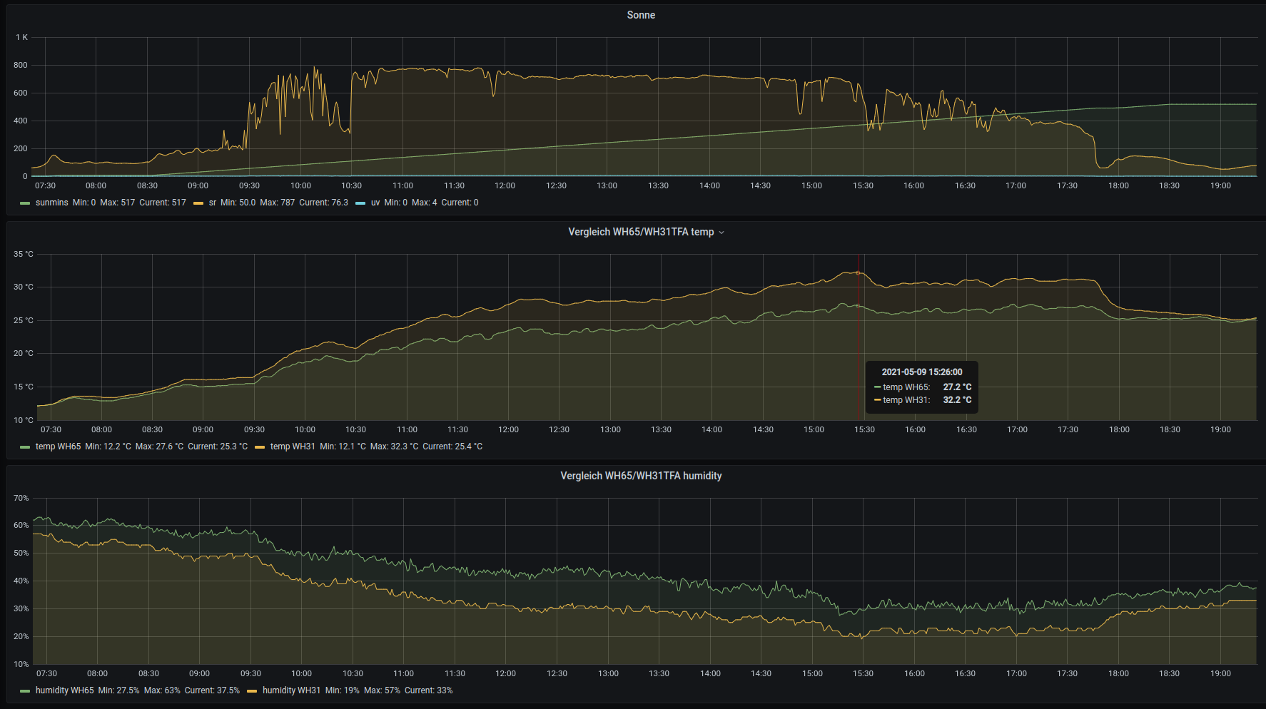
... dazu passend mein Vergleich zwischen WH65 und WH31 im TFA-Strahlenschutz am gleichen Mast in ca. gleicher Hoehe:

- vergleichWH65WH31TFA.png (177.01 KiB) 5269 mal betrachtet
Fazit:
Als Wetterschutz gut brauchbar, fuer Temperaturmessung deutlich ungeeignet (Δ bis zu 5.1K).
Oliver
Re: Strahlenschutz-Vergleich
Verfasst: 10 Mai 2021, 08:22
von Silvio_Chemnitz
Hallo an alle,
ich betreibe an meinem Standort Chemnitz-Harthau seit ca. einem halben Jahr eine Davis VP2 Tages-Aktivbelüftet sowie eine original Barani-Station im Vergleich. Die Stationen sind auf gleicher Höhe in 2m an einem Mast installiert und somit nur ca. 30cm voneinander.
Nachdem gestern der erste größere Härtetest bei voller Einstrahlung anstand hier die Ergebnisse:
Davis hatte am 09.05. als Tmax 26,6°C
Barani hatte am 09.05. als Tmax 26,7°C
Hier auch bei kachelmannwetter als Grafik zu finden:
https://kachelmannwetter.com/de/messwer ... ail-199937
https://kachelmannwetter.com/de/amateur ... ail-AM0001
zum Vergleich vorgestern am 08.05. mit ca. 65% Sonne und 35% Bewölkung:
Davis Tmax 15,0°C
Barani Tmax 15,3°C
(
https://kachelmannwetter.com/de/messwer ... ail-199937
https://kachelmannwetter.com/de/amateur ... ail-AM0001)
Tendenziell sagt die Erfahrung, dass bei niedrigeren Sonnenstand und mößiger Einstrahlung die Barani etwas mehr misst als die belüftetet Vantage. Je größer die Einstrahlung umso geringer der Unterschied zwischen Davis und Barani. Bei strahlungsarmen Lagen dagegen sind die Werte weitestgehend identisch.
Bei den Tmin-Werten häufig auch identische Werte, meist nur +/-0,1K Unterschied.
Die Barani erfasst dabei etwas schneller Temperaturänderungen obwohl ja nicht aktiv belüftet, klingt merkwürdig, ist aber so
VG Silvio
Re: Strahlenschutz-Vergleich
Verfasst: 10 Mai 2021, 13:54
von Meincker
Hallo Silvio,
vielen Dank für deine Ausführungen. Ich trage mich schon einige Zeit mit dem Gedanken, die VP2 aktiv 24h durch ein BARANI Meteoshield zu ersetzen.
Wenn ich es jedoch richtig verstehe, dann deuten deine Vergleichswerte an, dass mit dem BARANI Meteoshield auch keine geringeren Tmax gemessen werden, als mit einem aktiv belüfteten DAVIS-Strahlungsschutz, oder?
Im amerikanischen Wetterforum wxforum.net wird m.E. immer nur der passive DAVIS-Strahlungsschutz mit dem BARANI Meteoshield verglichen und da schneidet letzterer doch sehr gut ab.
Also wenn es Dir möglich ist, dann würde ich mich freuen, wenn Du von Zeit zu Zeit 'mal Vergleichsdaten beider Strahlungsschutzhütten posten würdest.
Gruß Matthias
Private Wetterstation Dresden-Loschwitz
Barani Preis
Verfasst: 10 Mai 2021, 17:55
von WetterEi
Hat jemand schon weitere Händler, Anbieter bzw. Preise für das Barani erkunden können?
Re: Strahlenschutz-Vergleich
Verfasst: 11 Aug 2021, 11:19
von Gyvate
Es gibt mittlerweile eine preiswertere Alternative zum Barani Meteoshield Pro - der MetSpec Rad02 (
www.metspec.net).
Es gibt dazu interessante Vergleichmessungen im WXforum.net.
https://www.wxforum.net/index.php?topic ... #msg432176
Ich selbst habe mittlerweile beide, den MS Pro und den MetSpec Rad02 im Einsatz - mit Ecowitt WH32-EP bzw. WH31-EP. Die Abweichungen liegen bei 0.1 - 0.2 °C. Der Meteoshield Pro ist durch seine Triple-helix Bauweise reaktiver als der MetSpec Rad02.
Preis des MetSpec (Import vom Hersteller aus UK): 156 EUR inclusive Versand und Zoll/MWSt Handling durch UPS.
Der Nettopreis (vor MWSt.) für WXforum Mitglieder ist 86 EUR.
Der Preis ist ein Sonderpreis für WXforum Mitglieder. Bei Interesse PM an mich (bekomme keine Prozente

).